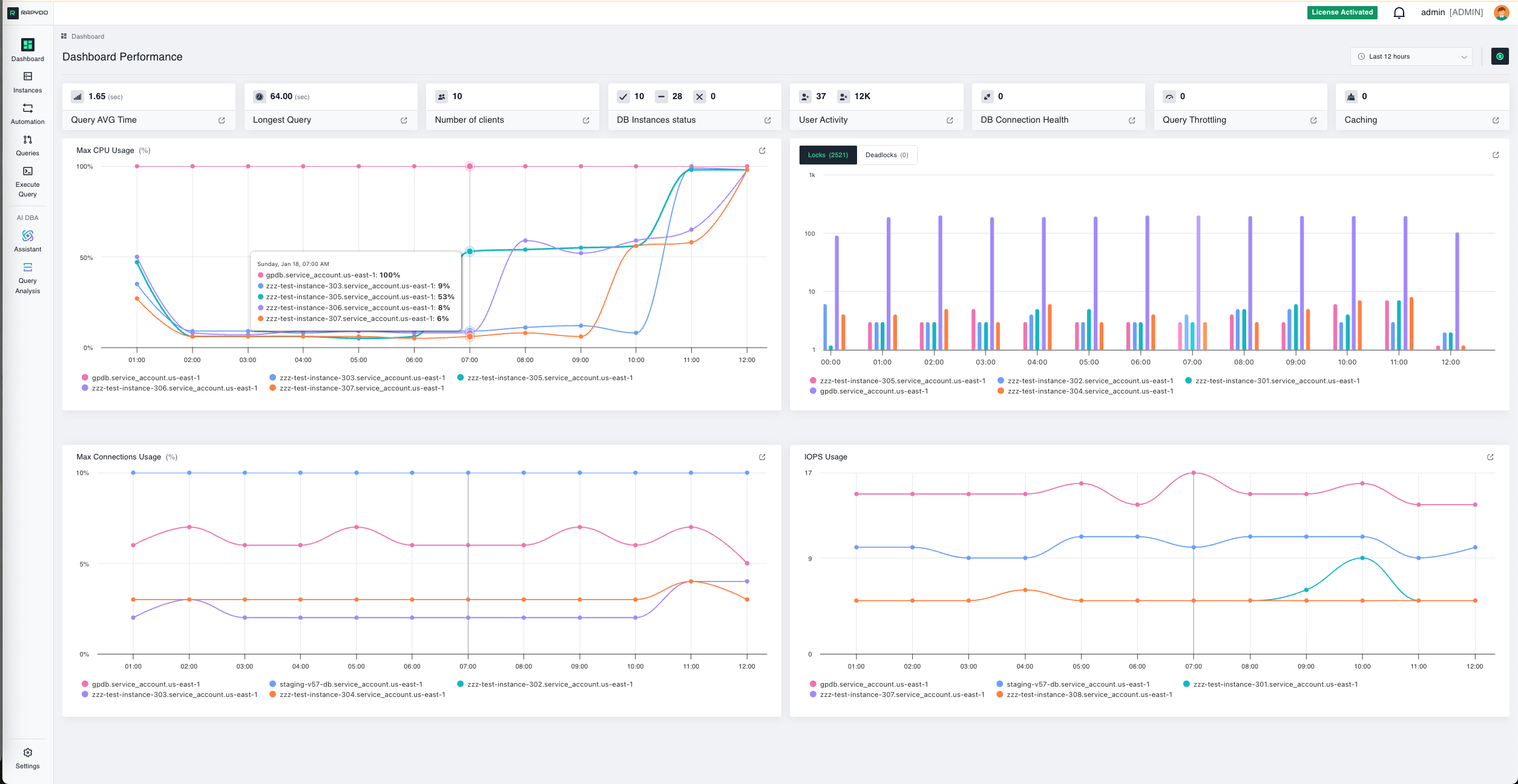
Full Dashboard View

Dashboard Controls
Time Range
This widget displays the time range for the data represented in the graphs and metrics. You can adjust the view to show performance and activity from the last 3, 6, 12, 24, or 48 hours based on your monitoring needs. Use this to:- Focus on recent incidents or performance spikes
- Compare current activity to historical patterns
- Zoom in on specific time windows for detailed analysis

Instance & Health Metrics
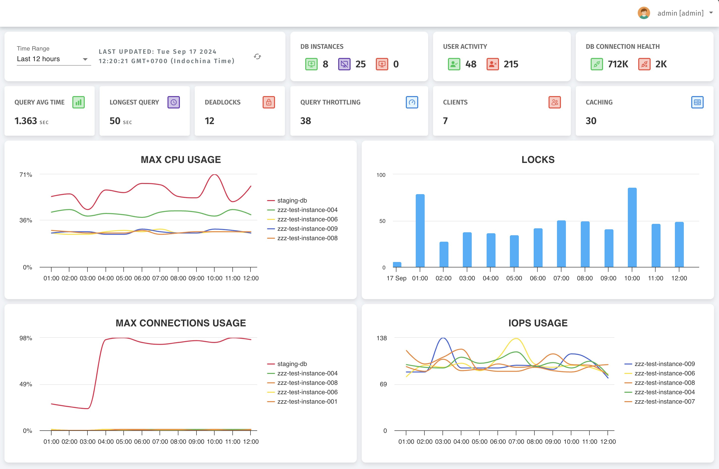
DB Instances
This widget displays the total number of database instances across three states:- Active: Instances currently running and accepting connections
- Idle: Instances running but not actively processing queries
- Stopped: Instances that are currently offline

DB Connection Health
This widget shows the health status of database connections across all monitored instances:- Healthy Connections: Connections operating normally
- Unhealthy Connections: Connections experiencing issues

User & Client Activity
User Activity
Displays the current number of active users versus idle users across your database infrastructure:- Active Users: Users currently executing queries or maintaining active sessions
- Idle Users: Users connected but not performing any significant activity

Clients
This metric shows the total number of active database clients. A client refers to an application or user connection to the database. Why track this:- Understand connection patterns throughout the day
- Plan for peak usage periods
- Identify unexpected spikes in client connections

Query Performance Metrics
Query Average Time
This widget shows the average query execution time across all database instances over the selected time range. It provides a quick snapshot of overall query performance. What to look for:- Sudden increases in average time may indicate performance degradation
- Compare to historical baselines to identify trends
- Use this as a starting point for query optimization efforts

Longest Query
Displays the duration of the longest-running query currently executing or completed during the selected time range. Why this matters: This metric helps identify potential bottlenecks and inefficiencies:- Long-running queries can block other operations
- May indicate missing indexes or inefficient query structure
- Could signal the need for query optimization or resource scaling

Database Locking & Contention
Deadlocks
This shows the number of deadlocks encountered across all databases during the selected time range. What are deadlocks? Deadlocks occur when two or more queries block each other, preventing further execution. For example:- Transaction A locks Table 1, waiting for Table 2
- Transaction B locks Table 2, waiting for Table 1
- Neither can proceed, creating a deadlock
- Deadlocks can cause transaction failures
- May indicate poor transaction design or locking strategies
- Repeated deadlocks suggest the need for query refactoring

Locks
This graph shows the number of locks held at different time points across your database instances. Understanding locks: Database locks are mechanisms to control concurrent access to data during transactions. While normal, excessive locking can indicate contention issues. What to investigate:- Large spikes in lock counts
- Sustained high lock levels
- Correlation between locks and slow queries

Resource Utilization Metrics
Max CPU Usage
This graph shows CPU usage percentage across different database instances over time. Each colored line represents a specific instance. What to monitor:- Instances approaching 100% CPU utilization
- Sustained high CPU usage indicating resource-intensive workloads
- Sudden spikes that correlate with slow query performance
- Optimizing resource-intensive queries
- Scaling to a larger instance size
- Distributing load across additional instances

Max Connections
This graph displays the percentage of maximum database connections being used across different instances over time. Why this matters: Each database instance has a connection limit. When you approach this limit:- New connection attempts will fail
- Applications may experience connection errors
- Database performance can degrade
- Monitor instances approaching 80-90% connection utilization
- Implement connection pooling in applications
- Consider scaling instance size if sustained high connection usage occurs

IOPS
This graph shows Input/Output Operations Per Second (IOPS) for each database instance. IOPS measures the performance of your storage system. Understanding IOPS:- High IOPS: Indicates heavy read/write activity
- Low IOPS: Suggests light database activity or caching effectiveness
- Spikes: Often correlate with batch jobs, reports, or data loads
- If sustained high IOPS occur, consider:
- Scaling to faster storage (e.g., Provisioned IOPS on AWS)
- Optimizing queries to reduce disk reads
- Implementing better indexing strategies
- Adding read replicas to distribute load

Drilling Down for Details
Every widget on the dashboard is clickable. Clicking a tile opens a detailed view with more in-depth information and insights for better monitoring and management. For example, clicking the Locks widget opens a detailed table:
- Full transaction details
- Blocking query identification
- Wait times and lock types
- Ability to kill blocking queries
- Historical trends
Quick Reference: When to Investigate
| Metric | Investigate When |
|---|---|
| DB Instances | Instances are stopped unexpectedly |
| Connection Health | Unhealthy connections appear |
| User Activity | High idle users with low activity |
| Query Avg Time | Sudden increase vs. baseline |
| Longest Query | Exceeds acceptable thresholds |
| Deadlocks | Any deadlocks occur |
| Locks | Large spikes or sustained high counts |
| CPU Usage | Sustained >80% or spikes to 100% |
| Max Connections | Approaching 90% utilization |
| IOPS | Sustained high levels or unusual spikes |
Next Steps
- Set Up Alert Rules - Get notified when metrics exceed thresholds
- Configure Scout Rules - Automatically respond to long-running queries
- Analyze Query Performance - Deep dive into slow queries
- Monitor Locks & Waits - Investigate blocking queries

